At a glance
Völur helps meat companies to get more value out of every animal by using AI to improve production planning. With smarter, data-driven decisions, producers can reduce waste, cut emissions and increase profitability. “Our solution replaces outdated, manual planning with intelligent optimisation. With Völur, sustainability and profitability go hand-in-hand,” says Anna Turvoll, CEO of Völur.
CHALLENGE
The meat industry is responsible for 57 per cent of greenhouse gas emissions from food production and meat production alone is responsible for 14.5 per cent of all global greenhouse gas emissions. Yet, most companies still plan operations using spreadsheets and experience-based decisions. This leads to overproduction, unnecessary costs and higher emissions.
The meat value chain is extremely complex. Every decision about how animals are cut and processed affects the rest of the chain. Without smart tools, companies can’t see the big picture or react quickly when conditions change.
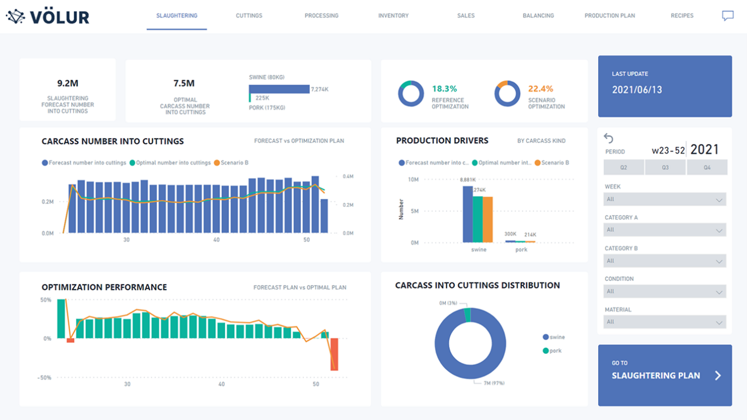
SOLUTION
Völur’s software helps meat producers to decide how to process animals in a way that gets the best results. It considers factors like supply, demand, inventory and production capacity, and recommends the best plan.
With Völur, producers can answer key questions such as:
The system also helps companies to test different scenarios and adapt plans in real time. Völur works closely with each customer to tailor the software to their needs
BENEFITS
By improving planning, Völur helps meat producers to:
“We help producers respond faster, plan better, and get more value from every animal,” says Turvoll.
MARKET POTENTIAL
The global meat industry is worth over USD 1.7 trillion and continues to grow, with demand projected to rise another 43 per cent by 2050. While alternative proteins are developing, traditional meat remains hundreds of times larger and will remain central to feeding the world.
At the same time, the industry faces pressure to reduce its massive environmental footprint. Optimising how meat is processed is one of the most direct ways to reduce that impact – without needing to raise or slaughter more animals.
In a pilot with Norway’s largest meat producer, Völur’s technology enabled them to meet the same demand using 9.8 per cent fewer animals. Applied across the global industry, this would reduce emissions by over 440 million metric tons of CO₂ – the equivalent of nine times Norway’s annual emissions.
Völur’s technology represents a new category in food system efficiency – helping producers to meet rising demand with fewer animals, less waste and lower emissions.

